Some Product Management Features

  Client Area Dashboard
Client Area Dashboard

With VpsCity you get a fully featured admin dashboard to manage your products.

  Bandwidth Statistical Information
Bandwidth Statistical Information

We provide multiple statistic for your servers include bandwidth, network traffic and CPU.

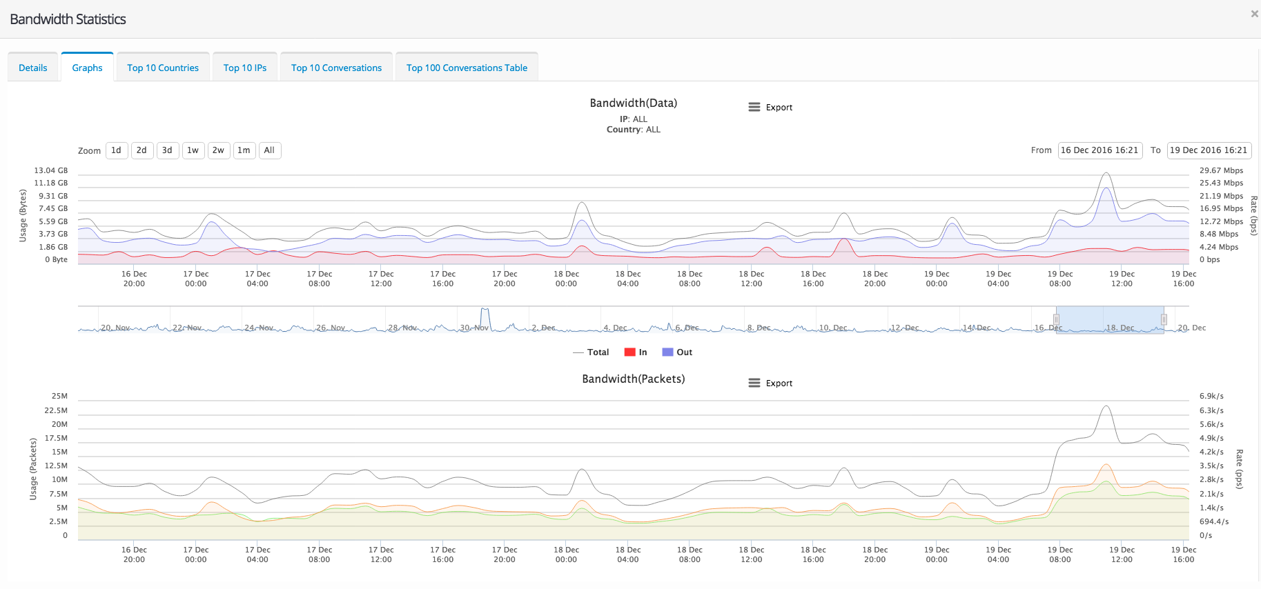
  Bandwidth Graphical Information
Bandwidth Graphical Information

We also provide multiple graph information for your servers include bandwidth, network traffic and more.

  Server Management Features
Server Management Features

VpsCity provide fully adminstrative features to manage your server products securely.

  Domain Management Features
Domain Management Features

We provide domain management features to manage your domain from remotely.

  Server Metrics Information
Server Metrics Information

We also provide server metrics graph information for your servers include cpu, memory, disk, I/O network and more.

Talk To Our Friendly Staff Now!
Our Team Are Here To Help.

Chat Now!
24/7 Expert Support

Call Us Now!

  011 998 8020

  sales@vpscity.co.za